Отчёт за октябрь
Автор: Айре ВестОн довольно сильно отличается от такого же отчёта за сентябрь. Мне удалось изменить свою стратегию и сосредоточиться всего на нескольких проектах.
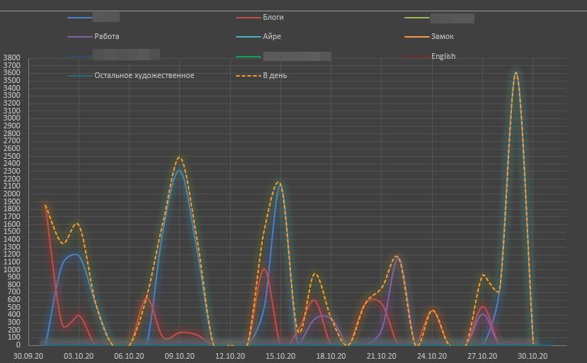
АТ касаются только зелёные колонки. Основное внимание уделялось пока что безымянному детективному роману. Я всё никак не могу дописать первую книгу, хотя и стараюсь. В первой колонке собраны как слова в сам текст, так и обсуждения с редактором в мессенджере, потому что это тоже работа. К сожалению, точно не помню место в романе, на котором остановился сентябрь, а то можно было бы вычесть.
Хотя нет, удалось восстановить: 13 266 слов написано в детективный роман за октябрь. Обсуждения составляют 1645 слов.
Далее идут блоги на разных платформах. Общее количество слов — 7743.
Работа в этом месяце заняла немного — 2475 слов.
Больше мне похвастаться нечем. Это и была расстановка приоритетов. Планируемые к выкладке здесь романы про Айре Веста и ромфант пролежали весь месяц нетронутыми и даже ни с кем не обсуждались. Остальные вещи пылятся который месяц. Удалось, правда, вручить написанный в сентябре рассказ нескольким бета-ридерам и получить обратную связь. На этом всё.
Оправдал ли себя такой подход? Количественно — ни в коей мере. Если вы взглянете на сентябрьскую табличку, то увидите в итогах цифру 36 379 слов, причём с 1 числа по 20, так как оставшиеся дни выпали. За три недели! Сейчас в моём распоряжении был весь месяц с жалким результатом 25 129 слов. Среднее арифметическое — 810 слов в день. За сентябрь среднее составляло 1212 слов.
Тут можно выкинуть дни, в которые не написалось ни одного слова, поделить на истинное количество рабочих дней — 22, получить 1142 и утешиться, но будет ли это честным? При таком же упражнении сентябрь всё равно будет 1818.
Оправдал ли себя такой подход качественно? Полагаю, что да. У меня не было истерических попыток хвататься за всё и сразу. Мало того, в первой книге детективного романа уже стал виден какой-то просвет (ах, если бы это не было иллюзией). Кроме всего прочего, меня просто им прёт. Да, стоит уделять ему ещё больше времени. Стоит также завести себе график публикаций в блогах и инстаграме.
Перед нами ноябрь с его NaNoWriMo. Несколько лет назад мне почти удалось взять планку в 50к слов (как нас вставило, боже!).
Что я планирую писать в ноябре? Рассчитываю закончить первую книгу детектива и положить её отлёживаться перед редактурой. А она там нужна серьёзная, так как мне не нравится почти ничего. Ни события, ни образность языка, кроме того, мне хочется вставить туда дополнительные беседы, пасхалки, разбить на главы и подглавы и так далее.
В это время необходимо вернуться к Перламутровому замку.
Попутно пойдут записи в блог. Пока не знаю, где буду отчитываться о написанном. В идеале это нужно делать ежедневно.
Что подбросит работа, тоже мне неизвестно. Пока просто начинаем ноябрьскую табличку.

