Чистка ботов
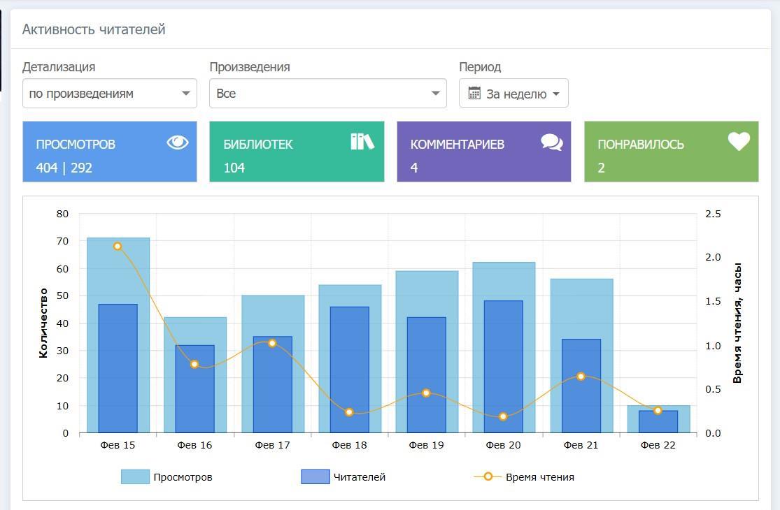
Автор: BangBangТак выглядит статистика автора, который не накручивает и в принципе ботам не интересен. Но у него был один паршивый комментарий, который выстрелил )) Друзья все тоже на месте.

А у вас много лайков, библиотек и подписчиков слетело?