Яндекс Директ. И бесплатную книгу можно "продать"
Автор: Нина АхминееваПрактически каждый автор самиздата рано или поздно дает рекламу на свои книги. Кто-то пользуется услугами профессионалов, кто-то занимается этим «увлекательным» делом сам.
С таргетологами я поработала, а потом решила, что самой оно как-то сподручнее будет. Дескать, всегда можно держать руку на пульсе. Выбрала Яндекс Директ.
Какие-то кампании настраивала на клики, какие-то на конверсии. Худо-бедно бюджет отбивался. Но в один прекрасный момент меня начали терзать смутные подозрения. Казалось, что с числом достигнутых целей что-то не так. А конкретнее: с целью «покупка». Складывалось впечатление, что плачу за большее количество.
Решила это дело проверить. Взяла свою единственную книгу, которая никогда не была платной и сделала на нее рекламную кампанию.

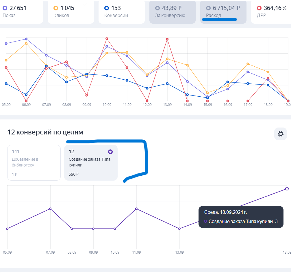
Цена фиксированная. Рубль за добавление в библиотеку и безумная цена за «покупку» 590 рублей.
Помним да, что книга бесплатная?
Ну а теперь смотрите.

12 достижений целей «покупка».
Желая добраться до истины, отправилась за разъяснениями в чат поддержки Директа.
Переписка шла с шести утра и до четырех часов дня. Безымянные специалисты директа, упорно не желали представляться. Отвечая на вопросы, путались в показаниях предоставляли недостоверные сведения по количеству достигнутых целей. Вообще всех: и библиотек, и покупок.
В итоге мне прислали отчет:

Окончательно перестав что-либо понимать, я сообщила, что книга бесплатная. И абсолютно не понимаю, как можно на ней достичь цели «покупка». Ответ:
Специалист Яндекс Метрики смог объяснить только одно достижение цели.


Так же он пояснил сколько с меня должны были снять

Вот этот ответ искренне порадовал

Я уж было подумала, что все, разобрались. И реально просто «что-то пошло не так». Но нет. Ошиблась.


Ошибки со стороны системы нет...
Теперь я знаю, что создавая рекламную кампанию на конкретную книгу, вполне реально продать не ее, а совсем другую.
Возникает вопрос: в чем проблема-то? Продажа же была!
Ну да. Была. Да вот только желая продать зеленый шарик за десять рублей, можно внезапно узнать, что у тебя купили красный и за два. Причем купят его не сразу, а потом…